Дашбоард угсрахын тулд Dashboard цэс рүү орно. Category хэсэг рүү орж Дашбоард -оо ангилахын тулд фолдер үүсгэнэ. Дашбоард нь 5 үйлдэлтэй.
Dashboard нь Category, Add Worksheet, Add Filter, Add Component, Add Link гэсэн сонголтуудтай.

Алхам 1. Group хэсэгт үүсгэхдээ тухайн үүсгэх гэж буй дашбоардныхаа нэрийг өгч үүсгэнэ.

Алхам 2. Item хэсэгт нь үүссэн дашбоард дотроо дэд дашбоард үүсгэх хэсэг


Алхам 1. Dashboard фолдер үүсгэсэн дараа чартуудаа оруулна.

Алхам 2. Add worksheet дарахад дараах цонх гарах ба хийсэн чартуудаасаа оруулахаа сонгож оруулна. Сонгосон чартын ард сүүдэрдэж харагдана.

Оруулсан чартууд доор зурагт харагдаж байгаачлан давхардаж харагдах ба одоо чартуудаа өрөх юм.

Алхам 3. Өрөхийн тулд “ Change layout ” дарж, layout-г өөрийн хүссэн хэмжээндээ тохируулж өгнө.
Алхам 4. Change layout дарахад чартын өнцөгт харагдах сумуудыг татаж боломжит хэмжээнд оруулна.

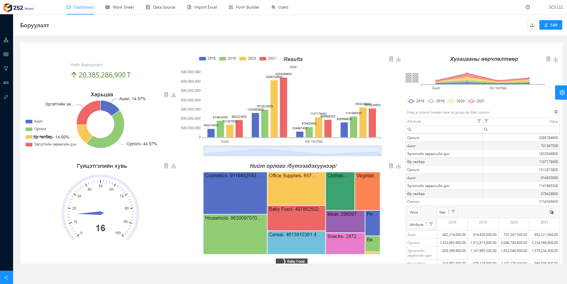
Чартуудаа өрж, дашбоард үүсгэснийг доорх зурагт харуулав.

Дашбоардондоо filter ашиглахад Add Filter товч дарж, File Workspace popup хэсэг гарч ирнэ.

Link нь нэг дашбоардоос нөгөө шилжихэд холбож өгдөг функц юм.
Add link товч дарахад доорх зураг харагдана.

Component feature нь дашбоард нэмэлт засвар болох
Add Component дарж ороход доорх зураг харагдана.

Дашбоардын суурь өнгө болон зураг оруулах, чартын өнгийг өөрчлөх, layout-уудыг хүрээлэх зэрэг тохиргоонуудыг Settings хэсэгт тохиргоо хийж өгнө.

Бидний хийсэн дашбоард дараах зурагт харагдаж байна.